Ä¿½ñλÖà £ºÍøÕ¾Ê×Ò³ > ÐÂÎŶ¯Ì¬ > ca88¹Ù·½Î¨Ò»ÍøÕ¾ÐÂÎÅ
ʱ¼ä£º2025-09-26 ×÷ÕߣºÊ×´´ÈË ÔĶÁ£º0
¿ËÈÕ£¬£¬£¬£¬£¬£¬£¬ºþ±±ÈÕ±¨ÒÔ¡¶ÑôУº½õÆìµãÔÞË®ÎñÇé ¼¯³ÏµÍ³¸³ÄÜ·þÎñůÈËÐÄ¡·ÎªÌ⣬£¬£¬£¬£¬£¬£¬±¨µÀÁËÑôÐÂÏØ³Ç·¢Ë®ÎñÓÐÏÞ¹«Ë¾½èÖúÖÇ»ÛË®Îñ¼¯³ÏµÍ³£¬£¬£¬£¬£¬£¬£¬¿ìËÙÏìӦסÃñÓÃË®ÐèÇ󡢸ßЧ½â¾ö©ˮÎÊÌâµÄůÐݸÀý¡£¡£¡£¡£¡£¡£ÏÊΪÈËÖªµÄÊÇ£¬£¬£¬£¬£¬£¬£¬ÕâÒ»»ñµÃסÃñÔÞÓþ¡¢±»Ã½ÌåÒ»¶¨µÄÖÇ»ÛË®Îñ¼¯³Æ½Ì¨£¬£¬£¬£¬£¬£¬£¬Æä½¹µãÊÖÒռƻ®ÕýÔ´×Ôca88¹Ù·½Î¨Ò»ÍøÕ¾ÖÇÄÜ¡ª¡ªÒÀ¸½ÔÚÎïÁªÍø¡¢´óÊý¾ÝÁìÓòµÄÉîÖ¿»ýµí£¬£¬£¬£¬£¬£¬£¬ca88¹Ù·½Î¨Ò»ÍøÕ¾ÖÇÄÜΪ¶¼»áË®Îñ¹ÜÀíÉý¼¶ÌṩÁ˼áʵµÄÊÖÒÕÖ§³Ö£¬£¬£¬£¬£¬£¬£¬È᰿Ƽ¼±ãÃñ¡±´ÓÀíÄîÂäµØÎª×¡Ãñ¿´µÃ¼û¡¢ÃþµÃ×ŵÄÎÂů¡£¡£¡£¡£¡£¡£

¾Ý±¨µÀ£º8ÔÂ26ÈÕ£¬£¬£¬£¬£¬£¬£¬ÑôÐÂÏØ³Ç·¢Ë®ÎñÓªÏú·þÎñÖÐÐÄͨ¹ý¼¯³Æ½Ì¨Ò»Ñùƽ³£¼à²âʱ£¬£¬£¬£¬£¬£¬£¬ÃôÈñ·¢Ã÷Ð˹úÕò´óȪÉçÇøÖ°ÒµÖÐѧÖÜΧסÃñÃ÷ÕñÊü¼ÒÓÃË®Êý¾ÝÒì³££¬£¬£¬£¬£¬£¬£¬ÏµÍ³µÚһʱ¼äÌáÐÑ¡°¿ÉÄܱ£´æÂ©Ë®ÇéÐΡ±¡£¡£¡£¡£¡£¡£µ±Íí6ʱ£¬£¬£¬£¬£¬£¬£¬Æ¬Çø¹ÜÀíÔ±¶¡ÌÎ±ã´ø×Åϵͳ·´ÏìµÄ¾«×¼ÐÅÏ¢¸ÏÍùÏÖ³¡£¡£¡£¡£¡£¡£¬£¬£¬£¬£¬£¬£¬¾¼ì²éÆðÔ´ÅжÏΪ±íºó¹ÜµÀ©ˮ¡£¡£¡£¡£¡£¡£¿£¿£¿£¿£¿£Ë¼Á¿µ½Ã÷ÕñÊüÄêËêÒѸߣ¬£¬£¬£¬£¬£¬£¬¶¡Ìβ»µ«ÄÍÐĽâ˵×Ô²éÒªÁ죬£¬£¬£¬£¬£¬£¬»¹×Ô¶¯ÐÖúÅŲ飬£¬£¬£¬£¬£¬£¬×îÖÕÔÚǽºóË®¹µ´¦Àֳɶ¨Î»Â©Ë®µã£¬£¬£¬£¬£¬£¬£¬°ïÓû§×èÖ¹ÁË¡°Ë®°×°×Á÷×ß¡±µÄËðʧ£»£»£»£»£»£»£»£»9ÔÂ4ÈÕ£¬£¬£¬£¬£¬£¬£¬¶¡ÌÎÓÖÐÖúÓû§Ë³ËìÌá½»ÖÊÁÏ£¬£¬£¬£¬£¬£¬£¬Íê³Éõè¾¶Ë®¼Ûµ÷½âÊÖÐø¡£¡£¡£¡£¡£¡£Êº󣬣¬£¬£¬£¬£¬£¬Ã÷ÕñÊüרÃÅËÍÉÏдÓС°Õæ³Ï·þÎñÍòÍò¼Ò£¬£¬£¬£¬£¬£¬£¬¶¡µã֮ˮºéÌζ÷¡±µÄ½õÆì£¬£¬£¬£¬£¬£¬£¬Ö±ÑÔ¡°ÄãÃǵķþÎñÕæÊÇÔ½À´Ô½ÖªÐÄÁË¡±

£¨ÐÂÎű¨µÀ½ØÍ¼£©
ÕâÒ»Á¬´®¸ßЧ¡¢Å¯ÐĵķþÎñ±³ºó£¬£¬£¬£¬£¬£¬£¬ÕýÊÇca88¹Ù·½Î¨Ò»ÍøÕ¾Ë®ÎñÖÇÄܼÆÁ¿ÔÆÆ½Ì¨ÔÚʩչ×÷Óᣡ£¡£¡£¡£¡£
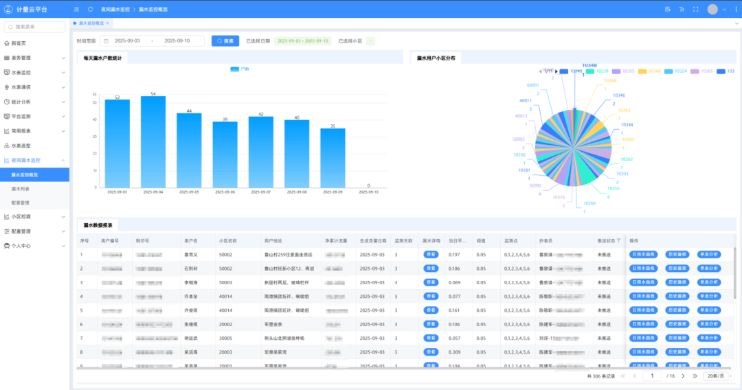
¹Å°å³±íģʽÏ£¬£¬£¬£¬£¬£¬£¬ÓÃË®Òì³£ÍùÍùÒª±È¼°×¡Ãñ½É·Ñʱ²Å±»·¢Ã÷£¬£¬£¬£¬£¬£¬£¬Â©ËðÎÊÌâ¿ÉÄÜÒÑÒ»Á¬ÊýÖÜÉõÖÁÊýÔ£¬£¬£¬£¬£¬£¬£¬²»µ«Ôì³ÉË®×ÊÔ´ÆÌÕÅ£¬£¬£¬£¬£¬£¬£¬Ò²¸ø×¡Ãñ´øÀ´ÌØÊ⾼ü縺¡£¡£¡£¡£¡£¡£ca88¹Ù·½Î¨Ò»ÍøÕ¾ÖÇÄÜÉî¸ûÖÇ»ÛË®ÎñÁìÓò20ÓàÄ꣬£¬£¬£¬£¬£¬£¬¾«×¼¶´²ìÐÐÒµÐèÇ󣬣¬£¬£¬£¬£¬£¬×ÔÖ÷Ñз¢µÄca88¹Ù·½Î¨Ò»ÍøÕ¾Ë®ÎñÖÇÄܼÆÁ¿ÔÆÆ½Ì¨£¬£¬£¬£¬£¬£¬£¬´Ó»ù´¡ÉÏÍ»ÆÆÁ˹ŰåģʽµÄ¾ÖÏÞ£¬£¬£¬£¬£¬£¬£¬Í¨¹ý¡°¸ß¾«¶ÈÖÇÄÜË®±í+ʵʱÊý¾Ý´«Êä+ÖÇÄÜÆÊÎöÔ¤¾¯¡±µÄÈ«Á´Â·Éè¼Æ£¬£¬£¬£¬£¬£¬£¬ÊµÏÖÁËÓÃË®Êý¾ÝµÄ¶¯Ì¬¼à²â£¬£¬£¬£¬£¬£¬£¬ÔÙ¾Êý¾ÝÆÊÎöÄ£×ÓÔËË㣬£¬£¬£¬£¬£¬£¬Ò»µ©·¢Ã÷Á÷Á¿Í»Ôö¡¢Ò¹¼äÒì³£Á÷Ë®µÈÇéÐΣ¬£¬£¬£¬£¬£¬£¬ÏµÍ³»áÔÚ3·ÖÖÓÄÚ×Ô¶¯´¥·¢Ô¤¾¯£¬£¬£¬£¬£¬£¬£¬²¢±ê×¢Òì³£Óû§µÄλÖá¢Ò쳣ʱ¶Î¼°¿ÉÄܵÄÎÊÌâÀàÐÍ£¬£¬£¬£¬£¬£¬£¬ÎªË®ÎñÖ°Ô±ÉÏÃÅÅŲéÌṩ¡°µ¼º½Ê½¡±Ö¸Òý¡£¡£¡£¡£¡£¡£


£¨Æ½Ì¨½ØÍ¼Õ¹Ê¾£©
´Ë´ÎµÇÉϺþ±±ÈÕ±¨µÄÖÇ»ÛË®Îñʵ¼ù°¸Àý£¬£¬£¬£¬£¬£¬£¬ÕýÊÇca88¹Ù·½Î¨Ò»ÍøÕ¾ÊÖÒռƻ®Â䵨ÊÕЧµÄÉú¶¯ÌåÏÖ£¬£¬£¬£¬£¬£¬£¬Æ½Ì¨µÄÒì³£Ô¤¾¯¹¦Ð§£¬£¬£¬£¬£¬£¬£¬ÈÃË®Îñ¹«Ë¾ÔÚ©ˮÎÊÌâ¸Õ·ºÆðʱµÃÒÔʵʱ½éÈ룬£¬£¬£¬£¬£¬£¬½«¡°±»¶¯ÏìÓ¦¡±±äΪ¡°×Ô¶¯·þÎñ¡±£¬£¬£¬£¬£¬£¬£¬¼ÈïÔÌÁËסÃñËðʧ£¬£¬£¬£¬£¬£¬£¬Ò²ÌåÏÖÁËÖÇ»ÛË®ÎñµÄÃñÉúζȣ¬£¬£¬£¬£¬£¬£¬¸üÊÇca88¹Ù·½Î¨Ò»ÍøÕ¾Ê¼ÖÕ¼á³ÖµÄ¡°¿Æ¼¼ÎªÈË·þÎñ¡±×ÚÖ¼µÄÉú¶¯Êµ¼ù¡£¡£¡£¡£¡£¡£
×÷ΪÖÇ»ÛË®ÎñÁìÓòµÄÏÈÐÐÕߣ¬£¬£¬£¬£¬£¬£¬ca88¹Ù·½Î¨Ò»ÍøÕ¾Ê¼ÖÕÒÔ¡°ÁìÒýÖÇ»ÛË®ÎñÐÂÆ«Ïò¡±ÎªÊ¹Ãü£¬£¬£¬£¬£¬£¬£¬Ò»Ö±ÍÆÏÂÊÖÒÕÁ¢ÒìÓëÐÐÒµÓ¦ÓÃÉî¶ÈÈںϡ£¡£¡£¡£¡£¡£×èÖ¹ÏÖÔÚ£¬£¬£¬£¬£¬£¬£¬ca88¹Ù·½Î¨Ò»ÍøÕ¾ÖÇ»ÛË®Îñ¼¯³Æ½Ì¨ÒÑÔÚÌìÏÂ20¶à¸öÊ¡·Ý¡¢100¶à¸ö¶¼»áÂ䵨ӦÓ㬣¬£¬£¬£¬£¬£¬·þÎñÓû§³¬1100Íò»§¡£¡£¡£¡£¡£¡£

ÕýÈçÑôÐÂסÃñÃ÷ÕñÊüÓýõÆìת´ïµÄÈϿɣ¬£¬£¬£¬£¬£¬£¬ÖÇ»ÛË®ÎñµÄ¼ÛÖµ²»µ«ÔÚÓÚÊÖÒÕµÄÏȽø£¬£¬£¬£¬£¬£¬£¬¸üÔÚÓÚ¶ÔÿһλÓû§ÐèÇóµÄרÐÄ»ØÓ¦¡£¡£¡£¡£¡£¡£ca88¹Ù·½Î¨Ò»ÍøÕ¾½«¼ÌÐøÒԿƼ¼Îª±Ê£¬£¬£¬£¬£¬£¬£¬ÒÔÃñÉúΪ£¬£¬£¬£¬£¬£¬ÌÜд¸ü¶à¡°¿Æ¼¼¸³ÄÜË®Îñ£¬£¬£¬£¬£¬£¬£¬·þÎñÎÂůÈËÐÄ¡±µÄ¹ÊÊ£¬£¬£¬£¬£¬£¬£¬Îª½¨Éè½ÚË®ÐÍÉç»á¡¢ÊØ»¤¶¼»á¡°Ë®Âö¡±Ð¢Ë³¸ü¶à¡°ca88¹Ù·½Î¨Ò»ÍøÕ¾Á¦Á¿¡±¡£¡£¡£¡£¡£¡£